Comme elle le fait depuis plusieurs générations de Core, Intel couronne les gammes desktop d’un modèle estampillé KS. Citons le Core i9-12900KS, ou le Core i9-9900KS pour remonter un peu plus loin. Ces processeurs sont prosaïquement des versions K overclockées en usine. Ils offrent les fréquences CPU les plus élevées dès la sortie de leur emballage. Il n’est bien sûr pas inenvisageable d’atteindre de telles valeurs avec un Core i9-XXXXK classique, sous réserve d’être en veine à la loterie du silicium. D’autant plus que pour engendrer son aristocratie des Core, Intel procède à un tri sur ses lignes, une sorte d’eugénisme du CPU ; l’entreprise conserve les puces les plus racées, celles susceptibles d’encaisser des fréquences élevées.

Pat Gelsinger brandit un Core i9 « Unlocked » © Intel
Le dernier représentant de cette lignée est le Core i9-13900KS. C’est un Raptor prêt à envoyer une fréquence turbo maxi de 6 GHz dès qu’il est extirpé de sa boîte. C’est 200 MHz de plus que le Core i9-13900K, qui a une vitesse de pointe est de 5,8 GHz. Une telle caractéristique n’est toutefois plus son privilège désormais, puisque les Core i9-14900K, actuels porte-étendards de la gamme Raptor Lake Refresh, ont une telle vélocité. Dans la surenchère de MHz qui caractérise cette 14e génération de Core desktop, Intel va logiquement dételer un Core i9-14900KS encore plus rapide que tous ses cousins théropodes ; plusieurs traces du droméosauridé ont été cernées ces dernières semaines. En voici une nouvelle, avec une analyse OCCT d’un échantillon de production.
Les 6,2 GHz à portée du « grand public »
OCCT n’est pas le nom d’une nouvelle drogue de synthèse capable d’agir sur l’ocytocine (d’autant plus que ce serait plutôt OCTC), mais la came de drogués du hardware un peu sadiques souhaitant soumettre leurs composants à un benchmark ou stress test.
L’examen, effectué hier à 22:28:04, dévoile toutes les caractéristiques du Core i9-14900KS. Sans aucune surprise, il confirme que ce Raptor possède 8 P-Cores et 16 E-Cores, soit 24 cœurs. À l’instar du Core i9-13900KS, le processeur voit son PBP (Processor Base Power) prendre 25 W relativement au modèle non-S, pour une valeur par défaut de 150 W. Ces 25 W supplémentaires sont la contrepartie des 200 MHz, puisque la fréquence turbo maximale est de 6,2 GHz. Le Core est installé sur une carte mère MSI MAG Z790 TOMAHAWK WIFI et collabore avec 32 Go de DDR5-6000 (barrettes Team Group).

Quelques-unes des caractéristiques du Core i9-14900KS © OCCT
Le score obtenu n’est pas très important, mais pour votre gouverne, il est de 2383,50 points. Ce résultat place la puce au rang 1577 sur 26 564 selon le benchmark. La base de données OCCT donne une meilleure performance à 2631,46 points pour un Core i9-13900KS. Seulement ce dernier affiche un Vcore Max de 1,64 V et une puissance de 465,83 W. Avec un Vcore n’excédant pas 1.3X V et une puissance inférieure à 400 W, le fleuron des Raptor Lake tourne plutôt autour de 2500 – 2400 points.
Un CPU, ou un petit chauffage d’appoint
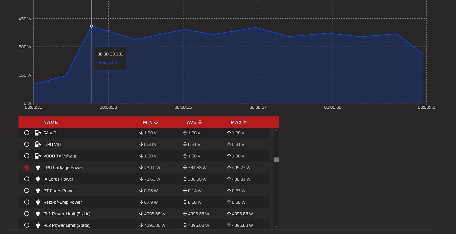
Notre Core i9-14900KS engloutit 409 W lors du début du test. Il a un appétit plus mesuré ensuite, oscillant entre 370 W et 400 W environ. La limite de puissance est fixée à 4095,88 W, et n’a donc pas d’incidence sur la prestation.

Une conso maximale de 409 W © OCCT
Les températures plus vraisemblablement, avec un CPU Package à 95,83°C de moyenne, et des pointes à 100°C.

© OCCT
Tout au long du test, les P-Core 3 et 5, pour ne prendre que ces deux-là, chauffent à 97°C et 99°C respectivement.

Un CPU pas vraiment froid © OCCT
Nul doute que les performances de ce Core i9-14900KS seront examinées à la loupe lors de sa commercialisation. Ce qui est certain, c’est que nous avons affaire à un énième glouton réservé aux grosses configurations bien refroidies ; il devait également faire le bonheur des overclockeurs.
La date de lancement de cette puce est incertaine. Le Core i9-12900KS avait débarqué en avril, le Core i9-13900KS en janvier ; alors peut-être en mars.