La mise en place
L’installation est assez aisée, du moment que vous n’encombrez pas l’intérieur de câble. Pour ce test, nous avions besoin d’un APU, puisque le modèle ne dispose que d’un slot PCIe Slim, ne nous permettant pas d’installer une carte graphique standard. En fouillant des nos tiroirs, nous sortons une carte mère Mini ITX AM4, un Ryzen 5 3400G et 16 Go de DDR 4 3200 MHz; ça nous fera une bonne base. Le courant sera fourni par un bloc Corsair SFX 600W (rien que ça…) et le stockage est confié à quatre disques durs d’un To chinés çà et là.

Le panachage de disques de 1To
Le câblage doit être pensé pour ne pas encombrer le flux d’air. Nous rassemblons tous les câbles SATA en une belle tresse que nous dirigeons directement vers les ports concernés de la carte mère. Les câbles d’alimentation de cette dernière trouvent leur place sans trop de mal et nous veillons à ce qu’ils n’entravent pas l’aération.
C’est à peu près propre, il ne nous reste qu’à mettre en place le dissipateur. Nous confions cette tâche au Noctua NH-L9X65, suffisamment dimensionné pour maintenir l’APU au frais.

Les branchements vus d’un peu plus près
Tout est en place, nous allons voir si ça chauffe et si un NAS de récup se comporte aussi bien qu’un produit dédié. L’OS utilisé est le premier qui nous est tombé sous la main : TrueNAS. Nous n’allons pas vous détailler la procédure d’installation, celle-ci est largement disponible sur le net.

L’accueil

Le volume et les datasets
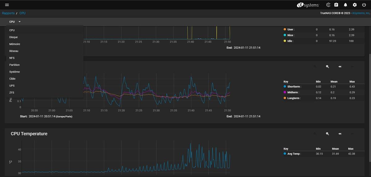
Voici quelques captures d’écran de l’interface du système d’exploitation. Pour ce test, nous avons créé notre volume en RAID 5, nos utilisateurs, les datasets correspondants. Il ne reste qu’à lancer les transferts.

Les comptes

Les partages

Les différents rapports
C’est tout pour la présentation. Allons tester ça !